注意:以下翻译的准确性尚未经过验证。这是使用 AIP ↗ 从原始英文文本进行的机器翻译。
应用指标功能处于测试阶段,可能无法在您的注册中使用。
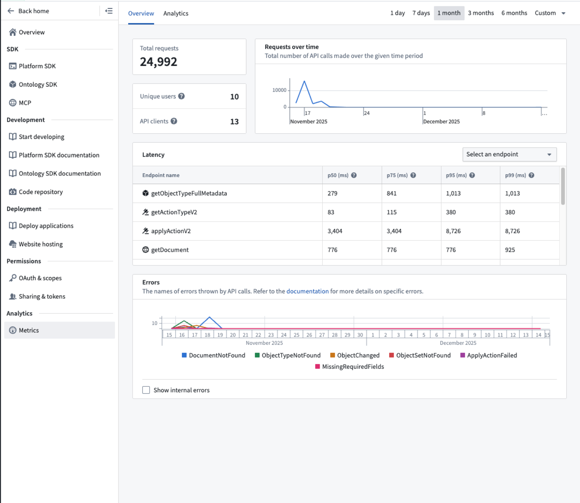
应用指标使用一组图表提供关于您的应用随时间表现的见解。这些图表包括随时间变化的请求数量、请求的成功率以及与您调用的API端点相关的延迟。
从Developer Console左侧菜单导航到指标页面,以查看您的Ontology SDK使用情况的指标。

指标目前提供约24小时的延迟和最长30天的历史视图。
您必须在应用中使用一个支持的OAuth流程以收集指标。使用在此OAuth流程之外生成的API词元进行的API调用将不会在您的应用指标中收集。例如,如果您在TypeScript或Python中使用UserTokenAuth进行连接,则通过该客户端进行的调用将不会显示在指标应用中。然而,如果您使用PublicClientAuth或ConfidentialClientAuth进行连接,则您的调用将会出现在Developer Console中。
您可以使用顶部导航栏中的时间范围选择器配置显示指标的时间段。可用的预设选项包括一天、两天、七天、14天和30天。您也可以选择自定义下拉菜单以选择过去30天内的任何时间段。
在查看时间段为五天或更短的指标时,数据点以每小时为单位显示。在时间段超过五天时,数据点以每天为单位显示。
延迟卡片允许您查看由Ontology SDK进行的API调用的50th、75th、95th和99th百分位数的延迟。
要查看特定端点在给定时间段内的延迟更改,您可以选择端点以及您希望查看数据的百分位数:
